何为“智慧农业”?农业+物联网,+计算机,+高科技?加了一大堆,合成的到底是什么果?
今天来和你一起说说智慧农业那点事,从那些能看懂的,看不懂的,似懂非懂的资料中总结粗:矮矬穷的传统农业要变身高富帅的智慧农业主要靠三点:
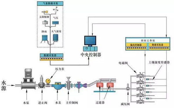
1、水肥一体化
2、农业监测和监控
3、互联网+农业大数据
可能有人说,这三条,哥用脚后跟也能想粗来,哥也是搞农业滴!
话说理想很丰满,现实很骨感,智慧农业就像是一颗繁星,在和大气层接触时我们能远远地看到明亮的光火,可转身的几个瞬间,终究会落地,留下些什么。
举个栗子,就像有人相亲前先让妹子“金盆洗脸”,看过素颜心里才有底,美不美,一盆水,卸了妆,好多鬼。
那么,我们就从以上三个方面拨开智慧农业的外衣看看吧。
一、水肥一体化
理想
水肥一体化顾名思义,是将灌溉与施肥融为一体的农业新技术。
在此之前,不要说在蛮荒之地,就连在物产富足的地方,农民伯伯想要种好地,也木有那么容易,需要先利用各种沟渠各种小桥流水哗啦啦把水引到田里,还要掏大粪、挑大粪、撒大粪,没有大粪臭,哪来五谷香呐!
水肥一体化不仅把农民伯伯从大粪中解脱出来,还随着此应用技术的不断发展,在简易的水肥一体化微灌系统的基础上运用计算机技术,针对不同农作物的需水需肥规律,土壤环境和养分含量状况,自动对水、肥进行检测调配和供给,达到精确控制灌水量、施肥量和灌溉及施肥时间。
凭借着水肥一体化的技术,以色列贫瘠的沙漠建起了片片绿洲;凭借着水肥一体化的技术,可以使很少的员工管理大片的农场;凭借着这项技术,让番茄的产量成倍的增长。从某种意义上来说,这项技术简直可以称得上是开创了农业的新纪元。
现实
水肥一体化技术是真正的舶来品哦,起初是用来抵抗恶劣的自然环境的技术,简单的说就是在一根管子上扎上小孔,让小孔对准植物的根部进行滴灌,最大程度的保证了植物的使用效率,这项技术经过经年累月的迭代发展,在此基础上发明的压力补偿滴头,用来保证滴水的均匀性;发明了自动反冲洗过滤器,用来保证水质的纯净;发明了施肥机,用来使和水溶肥融合;发明了铜驱根技术、控制器、电磁阀、balabala……
这两年,在我国也刮起了一股水肥一体化的旋风,但现实并没有那么尽如人意,大量的税费一体化的基础设施被闲置,大量的滴灌管和滴灌带被荒废,农民的实际生产并没有因为技术的推进和政府的大量补助而改变多少,这到底是肿么了?
一方面是,外来的和尚并不一定会念经,以色列和我们这神奇的国度,哦不,神州大地相比,只能算是弹丸之地,在以色列拥有一百亩以上的土地那绝对算是大型农场了,而在中国的农场,动不动就需要大面积灌溉,进口过来的水肥一体化的设备大部分是按照发展小农场滴思路来设计滴,而照搬到中国来,就会遇到种种问题,滴灌管铺设长度不足、施肥机容量太小、无线传输信号不足、balabala….
另一方面,国内的许多水肥一体化企业借着政府的扶持也如雨后春笋一般冒了粗来,但令人遗憾的是,大多数的这类企业仍然秉持着用国外五分之一的成本生产出进口产品一半品质的自信,不仅绝少创新,而且粗制滥造,以次充好,设备企业和水溶肥企业缺少沟通等。
水肥一体化补贴多,农民伯伯就接着,用不好,不好用,农民伯伯就扔了,理想丰满,现实骨感。
二、监测和监控
理想
监测和监控也很好理解,就是通过各种传感器、监测监控设备实现对农业生产现场气象、土壤、水源环境的实时监测,并对大棚、温室的灌溉、通风、降温、增温等农业设施实现远程自动化控制。结合视频直播、智能预警等强大功能,系统可帮助广大农业工作者随时随地掌握农作物生长状况及环境变化趋势,实现4大功能。
1.随时了解农业现场数据。
2.视频图像实时监控可通过360°视频监控设备以及高清照相机对农业生产现场进行实时监控,对作物生长情况进行远程查看。
3.远程自动控制采用全智能化设计的远程控制系统,用户设定监控条件后,可完全自动化运行。
4.智能自动报警根据作物种植所需环境条件,对系统进行预警设置。
现实
电视上播着北京通州某地种大棚的张大妈在使用植物生长智能监测系统后,蔬菜产量与品质骤增,人工使用量骤减,真可谓农民伯伯种植之神器。随着记者关闭了采访的摄像机,张大妈也顺势关掉了大棚中的智能监测系统,问为什么,被告知太费电!为啥监控监测系统在日常农业生产中没有派上大用场呢?
一方面,费用太高,一套设备加起来,监控监测加各种探头,本身就价格不菲,再加上维护费用那就更高啦,靠种植生产,卖菜为生的农民伯伯如何能够负担的起如此高的成本。
另一方面,智能设备不智能,有些进口设备甚至打着前苏联通信砖家转行研制的噱头。汗,实现的功能一大堆,可真正操作起来,真是太难了,没学过点编程真不好意思说自己是种菜滴。理想丰满,现实骨感。
三、互联网+农业大数据
理想
大数据在农业领域可被应用得很广泛,涉及到耕地、播种、施肥、杀虫、收割、存储、育种、销售等各环节,是跨行业、跨专业、跨业务的数据分析与挖掘。总而言之,就是将所有的农业生产环节和流程数据化,将所有的数据流程化,通过数据库的交互,能有效指导农业生产和流通,解决农业信息不对称,解决生产中滴各种难题,很高大上、很有用,有木有?
现实
现实中实用的农业大数据并没有真正滴建立起来,举个栗子,美国某公司卖过来的病虫害模型还是上世纪八十年代的研究成果,中国的病虫害模型仍未真正建立起来。菜贱伤农,菜贵伤民的现象仍然在循环往复的出现,至于那些高大的农业大数据到底应用在了哪里?小编表示很费解。
理想是美好的,但现实往往是残酷的,前途是光明的,道路是曲折的,智慧农业是代表趋势的,但是要不断改进和发展的,期待智慧农业的明天会更好!
未经允许不得转载:物联网的那些事 - Totiot » 智慧农业、难道你在中国是个伪命题?

微信关注,了解更多 

